今回ThinkPad X9 14 Glacier WhiteをLenovo様のご厚意でレビューする機会を頂きましたので外見・パフォーマンス・使い勝手・付属ソフトなどについて管理人視点でレビューをしていきたいと思います。
※構成・価格などはレビュー時点の内容となりますのでご了承ください。
最初に結論を書いておきますとIntel Core UltraとAI専用NPUを搭載したCopilot+ PCで高いAI処理性能を発揮。2.8K OLEDの高精細ディスプレイと薄型軽量のアルミ筐体を備え、デザイン性・携帯性・生産性をバランス良く両立した14型プレミアムノートです。
まずはThinkPad X9 14 Glacier Whiteの特徴から
まずはThinkPad X9 14 Glacier Whiteは、以下の様なポイントを有したノートPCです。
Intel Core UltraとAI専用NPUを搭載したCopilot+ PCで高いAI処理性能を発揮。2.8K OLEDの高精細ディスプレイと薄型軽量のアルミ筐体を備え、デザイン性・携帯性・生産性をバランス良く両立した14型プレミアムノート。。
- AI最適化による高い生産性
Intel Core UltraプロセッサーとNPUを搭載した Copilot+ PC として、AIによる作業効率化・応答性向上・ローカルAI処理を実現。 - 美しい2.8K OLEDディスプレイと高い携帯性
14型 2.8K OLED(HDR600 True Black、100% DCI-P3)を採用しつつ、薄型アルミニウムフレームで高級感と耐久性を両立。 - Aura Edition独自のスマート機能と強固なセキュリティ
覗き見防止のShield Mode、姿勢や集中をサポートするWellness/Attention Mode、さらにThinkShieldによる強固なセキュリティを搭載。
ThinkPad X9 14 Glacier Whiteの選択できる主な項目は以下のようになっています。
| CPU | インテル® Core™ Ultra 7 プロセッサー 258V |
|---|---|
| OS | Windows 11 Home 64bit |
| メモリ | 32 GB LPDDR5X-8533MT/s (オンボード) |
| ストレージ | 1TB SSD M.2 2242 PCIe-NVMe Gen4 TLC OPAL対応 |
| 液晶 | 14型 2.8K OLED(有機ELディスプレイ) (2880×1800) 反射防止/汚れ防止,マルチタッチパネル,HDR600 True Black,100%DCI-P3,500 nit,VRR 30-120Hz |
| グラフィック | 内蔵 (インテル® Arc™ 140V GPU) |
※モデルにより選択できる構成が決まります。
ThinkPad X9 14 Glacier Whiteのお勧めの使い方
ThinkPad X9 14 Glacier Whiteは、高性能なモバイルノートPCとして、さまざまな用途に適しています。特におすすめの使い方をいくつか紹介します:
ThinkPad X9 14 Glacier White
- ✔出張・リモートワークのモバイルオフィス
約1.21kgの軽量筐体と最大13.5時間の長時間バッテリーで、移動中やカフェでも安定して作業できる - ✔生成AIを活用したクリエイティブ作業
Intel Core Ultra+NPU搭載のCopilot+ PCとして、画像生成・文書要約・コード補完などAI処理を高速化 - ✔写真・映像編集など色再現性が重要な作業
2.8K OLEDの高色域ディスプレイにより、RAW現像や動画編集でも正確な色で作業できる。
ThinkPad X9 14 Glacier Whiteレビュー機材の基本スペック
今回レビューを行うThinkPad X9 14 Glacier Whiteのモデルは以下のようなスペックになっています。
Lenovo ThinkPad X9 14 Glacier White
価格:224,950円~(税込)、送料無料 <1/5(月)時点>
 ̄ ̄ ̄ ̄ ̄ ̄ ̄ ̄ ̄ ̄ ̄ ̄ ̄ ̄ ̄ ̄ ̄ ̄ ̄ ̄ ̄ ̄ ̄ ̄ ̄ ̄ ̄ ̄ ̄
今ならWEBクーポン適用で214,720円~(税込)、送料無料
この商品の詳細はこちらから確認できます。
ThinkPad X9 14 Glacier White外観チェック
ThinkPad X9 14 Glacier Whiteの外観チェックです。
本体カラー
カラーは落ち着いたルGlacier Whiteですね。
ThinkPadでこのカラーはある意味センセーショナルですよね。
左上に「ThinkPad」のロゴマークがあります。
液晶画面
画面の解像度は「14.0型 2.8K OLED (2880 x 1800)、マルチタッチ対応(10点)、ブルーライト軽減」は詳細で綺麗ですよね。
<<正面>>
「14.0型 2.8K OLED (2880 x 1800)、マルチタッチ対応(10点)、ブルーライト軽減」なので詳細な画像が楽しめる仕上がりの液晶となっています。
視野は広い印象ですね。
<<斜めから>>
<<さらに斜めから>>
この角度でも綺麗に見えていますね。
本体の外観
<<ThinkPad X9 14 Glacier White正面>>
ThinkPad X9 14 Glacier WhiteはUSB4 (Thunderbolt™ 4 対応)が2個搭載されていますが若干少なめの印象ですね。
ただ通常のUSBもが意されていないので手持ちのマウスなどを利用する際には無線タイプを活用するなど工夫が必要だと思います。
<<右側面>>
①USB4 (Thunderbolt™ 4 対応)
②マイクロホン/ヘッドホン・コンボ・ジャック
<<左側面>>
①HDMI
②USB4 (Thunderbolt™ 4 対応)
<<背面>>
<<上から>>
14型ですのでセミB5サイズノートよりは少し大きいですね。
<<裏面>>
<<高さ>>
高さは13.3 – 17.18mmとなっていますので本と同じくらいですね。
2㎝以下だとカバンに入れての持ち運びもし易いですよね。
<<液晶 光の反射の確認>>
光の反射が強いと外出先で利用する際に光の反射が気になって画面が見辛いなど起こる可能性もあるのでモバイル利用を想定されている方は要チェックです。
本モデルは液晶の反射は気にならないと思います。
・電源を入れていないとき
・電源を入れているとき
キーボード&タッチパッド
キーボードは「フルサイズ・キーボード (6列)、85キー (Fnキー、PgUpキー、PgDnキー、Windowsキー、Copilot キー)、JIS配列、触覚タッチパッド、バックライト・キーボード」となっていて違和感のない配置なので使いやすいと思います。
ThinkPadなのに中央のトラックポイント/赤いポチ(マウス代わりに操作可能)が付いていないのは違和感が若干ありますね。
・全体
・右側
・左側
キーボードアップ
キータッチもなかなか良いですね。
タッチパッドは大きめで使いやすい印象ですね。
以前Lenovo様に確認させて頂いた情報によると、本モデルにはThinkPad伝統のトラックポイントが付属していませんがこのモデルの特徴という事で今後廃止されていくという流れの予定はないとの事です。
画面の角度
ThinkPad X9 14 Glacier Whiteは水平位まで傾けることが可能です。
これなら対面に座っている方と一緒に画面を見ながら会話することも可能なので商談の際などに便利だと思います。
WEBカメラ
本モデルには「800万画素カメラ、IRカメラ (電子式プライバシーシャッター付)、HPD」が搭載されています。
昨今WEB会議などを利用する機会が多い方も居られると思いますが、800万画素であればかなり綺麗な画像で参加できるのでは無いかと思います。
<
AC電源
電源はコンパクトな65Wのコンパクトな物が採用されています。
ThinkPad X9 14 Glacier White 質量
本体は約1297gでした、ホームページ上の数値は約1.21kg~なので同じですかね。
AC電源は148gとなっています。
本体+AC電源では1445gとなっています。
この軽さならモバイルPCとして活躍可能だと思います。
ThinkPad X9 14 Glacier White 外観チェックのまとめ
ThinkPad X9 14 Glacier Whiteは液晶に「14.0型 2.8K OLED (2880 x 1800)、マルチタッチ対応(10点)、ブルーライト軽減」が搭載されている綺麗で詳細な画像を楽しめるノートPCです。
質量も1.3kg以下なのでかなり軽量だと思います。
本体のカラーはThinkPadとしては新鮮なGlacier Whiteですが清潔感が合って良いと思いますね。
Lenovo ThinkPad X9 14 Glacier White
価格:224,950円~(税込)、送料無料 <1/5(月)時点>
 ̄ ̄ ̄ ̄ ̄ ̄ ̄ ̄ ̄ ̄ ̄ ̄ ̄ ̄ ̄ ̄ ̄ ̄ ̄ ̄ ̄ ̄ ̄ ̄ ̄ ̄ ̄ ̄ ̄
今ならWEBクーポン適用で214,720円~(税込)、送料無料
この商品の詳細はこちらから確認できます。
ThinkPad X9 14 Glacier White パフォーマンスチェック
ThinkPad X9 14 Glacier White 基本スペック
メモリ:’32 GB LPDDR5X-8533MT/s (オンボード)
ストレージ:1TB SSD M.2 2242 PCIe-NVMe Gen4 TLC OPAL対応
グラフィックス:内蔵 (インテル® Arc™ 140V GPU)
ThinkPad X9 14 Glacier White パフォーマンスチェック
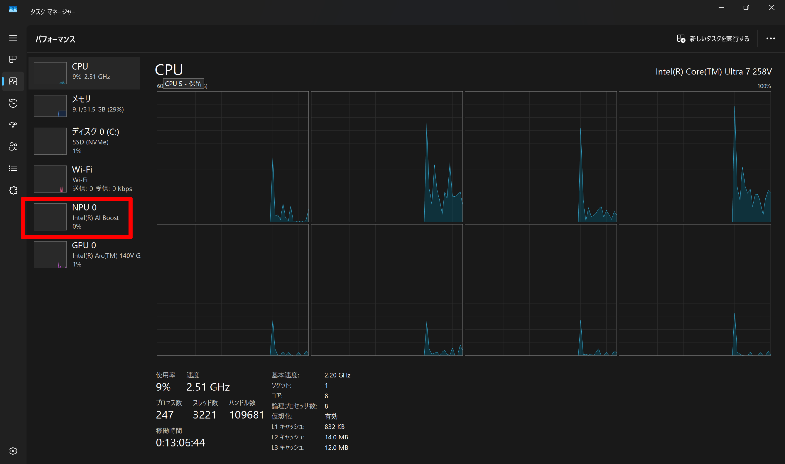
CPU:インテル® Core™ Ultra 7 プロセッサー 258V 、メモリ:32 GB 、ストレージ:1TB SSD M.2 2242 PCIe-NVMe Gen4 TLC OPAL対応、グラフィックス:’内蔵 (インテル® Arc™ 140V GPU)となっています。
※インテル® Core™ Ultra 7 プロセッサー 258V
| インテル® Core™ Ultra 7 プロセッサー 258V | |
|---|---|
| コア/スレッド数 | 8/8 |
| ターボ・ブースト利用時の最大周波数 | 最大4.8 GHz |
| キャッシュ | 12 MB Intel® Smart Cache |
| プロセッサーのベースパワー | 17 W |
| 内蔵GPU | Intel® Arc™ 140V GPU |
スレッド数は8なのでタスクマネージャーではこのように表示されます。
NPU搭載なのでAI処理にも期待が出来ますね。
performance Test10 による測定結果
6283点と良いスコアだと思います。
CINEBENCHによる測定結果
ゲーム関連ベンチマーク
ゲーム関連のベンチマークです。
結果としては余り重くないゲームであれば遊ぶことが出来そうだと思います。
ファイナルファンタジー XIV: 黄金の遺産
1920×1080 高品質ノートPC: 4625(普通)
1920×1080 標準品質ノートPC:6620(やや快適)
ファイナルファンタジー XV
重めのゲームですが軽めの設定にすれば遊ぶことは出来そうですね。
1920×1080 標準品質: 3637(普通)
1920×1080 軽量品質: 4164(普通)
STREET FIGHTER 6
今人気の格闘ゲームですが設定を落とせば遊ぶことが出来そうですね。
NORMAL 1920 x 1080 FIGHTING GROUND 80(52.39 FPS)
LOW 1920 x 1080 FIGHTING GROUND 80(51.77 FPS)
3DMARK
こちらもまずまずのスコアになっています。
Night Raidによる測定結果
Fire Strikeによる測定結果
Fire Strike Extremeによる測定結果
TIME SPYによる測定結果
CPU PROFILEによる測定結果
Storage Benchmarkによる測定結果
Steel Nomad Lightによる測定結果
PCmark 10による測定結果
PCmark 10 Advanced Editionによる測定結果
写真&イラスト関連パフォーマンス
RAWデータ現像パフォーマンス
Adobe Lightroom Classic CC で100枚一括現像を行ってみました。
※RAWデータはCanon R6(フルサイズ)で撮影
結果は0分58秒で現像は終了しました。
これはノートパソコンとしては普通レベルの印象ですね。
Photoshop CCでのパフォーマンス
上記RAWデータをもとに写真編集を行ってみましたが普通に操作出来ました。
ストレージ情報
容量的には1TBで空き容量は約877GBとなっていますので余裕がある印象ですね。
搭載されているのはWestern Digital製のSSD (PCIe NVMe/M.2)のようです。
※今後変更になる場合もあると思います。
最近は外付けでも高速なSSDが販売されているので、もし足りなくなった場合はそちらで対応をするという方法もあるかと思います。
例:管理人が常用している、SanDiskのポータブルSSD
Crystal Diskmarkによる測定です。
通常のHDDが100MB/s位なのでだいたい52倍以上早い結果になっています。
やはり「PCIe NVMe/M.2」規格は爆速ですね。
CPU Zの情報
再起動テストによるパフォーマンス測定
10回測定を行いました。
このテストは毎回多少前後するので参考程度でご覧ください。
ほぼ50秒台後半の時間となっています。
これは早めの数字だと思います。
1回目:01:15秒
2回目:01:14秒
3回目:01:15秒
4回目:01:15秒
5回目:01:14秒
6回目:01:12秒
7回目:01:18秒
8回目:01:12秒
9回目:01:12秒
10回目:01:13秒
静音性および温度チェック
測定を行った機器は
・騒音:「サンコー 小型デジタル騒音計 RAMA11O08」
・温度:「シンワ測定 放射温度計 B レーザーポイント機能付き 73010 」
を使用しました。
測定は以下の4段階で行っています。
・アイドリング時
・動画再生時(Youtubeの動画を30分間連続再生)
・動画エンコード時(Power Director 365でH.264出力)
・ベンチマーク時(ファイナルファンタジーxiv 黄金の遺産を30分間ループ実行)
静音性チェック
騒音計測器で計測したところ最大46.8dbでした。
騒音の目安としては「静かな図書館」レベルの静かさで実際に使っていても音は殆ど聞こえませんでした。
| 状態 | 騒音量(db) |
|---|---|
| アイドリング | 35.4 |
| 動画再生時 | 35.3 |
| 動画エンコード | 39.1 |
| ベンチマーク | 46.8 |
表面温度のチェック
測定機器:「シンワ測定 放射温度計 B レーザーポイント機能付き 73010 」
最高温度はベンチマーク時で44.4度になっていました。
温度はほんのり暖かい印象ですね。
※気温の高い夏場は温度はさらに上がるものと思います。
・アイドリング時
・動画再生時(Youtubeの動画を30分間連続再生)
・動画エンコード時(Power Director 365でH.264出力)
・ベンチマーク時(ファイナルファンタジーxiv 黄金の遺産を30分間ループ実行)
HWMonitorによる内部温度チェック
最高温度は97.0度となっています。
温度はノートPCとしては温度は少し高いレベルのイメージですね。
もし温度高い状態が長く続いた場合パフォーマンスの低下も予想されます。
バッテリーの情報
・3セル 充電式リチウムイオン 55 Wh
消費電力のチェック
消費電力の測定を行ってみました。
消費電力は最大で42Wattとなっていました。
消費電力はメリハリが有る印象ですね。
| 状態 | 消費電力(W) |
|---|---|
| アイドリング | 6 |
| 動画再生時 | 16 |
| 動画エンコード | 42 |
| ベンチマーク | 33 |
バッテリー充電
バッテリー残量、ほぼゼロの状態から充電のテストを行いました。
充電は62wで行われていました。
30分後のバッテリー残量は約50%となっていました。
充電速度は早めのレベルの印象ですね。
バッテリー駆動時間
バッテリー駆動時間はホームページ上は
「最大 JEITA測定法 3.0: 動画再生時 約13.5時間・アイドル時 約19.7時間 」
となっています。
オーディオ
「Dolby Atmos」ステレオスピーカーとなっています。
勿論管理人の個人的な感想ですが普通レベルという印象でした。
ThinkPad X9 14 Glacier White付属ソフトチェック
付属しているソフトは
・Lenovo Commercial Vantage
・Lenovo Smart Noise Cancellation
などが用意されています。
ネットワーク
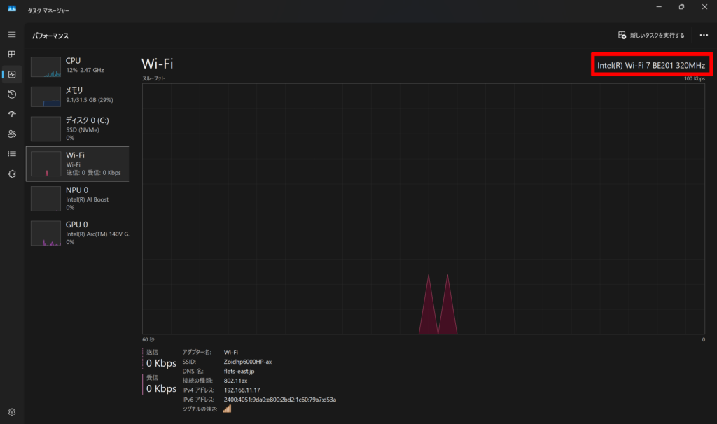
本モデルネットワークは
・インテル® Wi-Fi 7 BE201 2×2
・Bluetooth®
が搭載されています。
Wi-Fi 7最新の規格となっています。
具体的にはWi-Fi 7は、最大46Gbpsの高速通信、低遅延、多くのデバイスとの同時接続、最大320MHzの広い帯域幅、そしてMLO対応が特徴です。
これにより、4K動画のストリーミングやVR、XRなどのリッチコンテンツの利用に最適です。
また、WPA3を採用しており、高いセキュリティも提供します。
セキュリティ
- カメラ プライバシーシャッター
- セキュリティ・チップ(TPM)/TCG V2.0準拠
- 顔認証
- 指紋認証
などが用意されています。
保証関連
ThinkPad X9 14 Glacier Whiteは標準で「1年間のプレミアサポート」が用意されています。
オプションとして
- 2年間のプレミアサポート
- 3年間のプレミアサポート
- 4年間のプレミアサポート
- 1年間のプレミアサポート・プラス
- 2年間のプレミアサポート・プラス
- 3年間のプレミアサポート・プラス
- 4年間のプレミアサポート・プラス
- アクシデント・ダメージ・プロテクション
など他にもサービスが用意されています。
詳しくは購入画面でご確認いただけます。
| Dell 14 DC14255(2025年11月15日) | |
| 型番 | 21QA007MJP |
| CPU | インテル® Core™ Ultra 7 プロセッサー 258V |
| OS | Windows 11 Home 64bit |
| ディスプレイ | 14型 2.8K OLED(有機ELディスプレイ) (2880 x 1800) 反射防止/汚れ防止, マルチタッチパネル, HDR600 True Black, 100%DCI-P3, 500 nit, VRR 30-120Hz |
| タッチパネル | あり |
| グラフィックス | 内蔵 (インテル® Arc™ 140V GPU) |
| メモリー | 32 GB LPDDR5X-8533MT/s (オンボード) |
| ストレージ | 1TB SSD M.2 2242 PCIe-NVMe Gen4 TLC OPAL対応 |
| ネットワーク | インテル® Wi-Fi 7 BE201 2×2 & Bluetooth® |
| 光学ドライブ | 未搭載 |
| Webカメラ | 800万画素カメラ、IRカメラ (電子式プライバシーシャッター付)、HPD |
| 拡張インターフェイス | USB4 (Thunderbolt™ 4 対応) x 2 HDMI マイクロホン/ヘッドホン・コンボ・ジャック |
| バッテリー駆動時間 | 最大 JEITA測定法 3.0: 動画再生時 約13.5時間・アイドル時 約19.7時間 |
| 本体サイズ(mm) | 約 311.8 x 212.3 x 13.3 – 17.18mm |
| 本体質量 | 顔認証、指紋認証 |
| 認証(Windows Hello) | 1 年間 プレミアサポート |
| 保証 | 1 年間 プレミアサポート |
| オフィスソフト | なし |
| 主な付属品 | AC電源など |
| 販売価格 | 231,330円(税込)、送料無料 |
ThinkPad X9 14 Glacier Whiteのレビューまとめ
ThinkPad X9 14 Glacier Whiteのお勧めポイント
- AI処理を高速化する Copilot+ PC 構成
Intel Core Ultra+専用NPU(Intel AI Boost)を搭載し、生成AIや要約・画像生成などのAIワークロードをローカルで高速処理できる。 - 2.8K OLEDによる高精細・高色域ディスプレイ
2880×1800のOLEDパネルを選択可能で、写真編集・映像制作・映画鑑賞まで色再現性の高い表示が可能。 - 薄型・軽量で持ち運びに強いモバイル設計
厚さ6.7〜17.18mm、約1.21kgの軽量筐体に加え、Thunderbolt 4×2や長時間バッテリーを搭載し、出張・外出先での作業に最適。
ThinkPad X9 14 Glacier Whiteの気になる点
インターフェースが最小限で拡張性は高くない
薄型化のため、Thunderbolt 4×2とHDMI程度に限られ、USB-Aや有線LANなどは非搭載。
管理人の総評
ThinkPad X9 14 Glacier WhiteはAI処理に特化したIntel Core UltraとNPUを搭載し、生産性を大幅に向上。2.8K OLEDの美しい表示と薄型軽量の高品質アルミ筐体で携帯性も抜群。Aura Edition独自のスマート機能で快適な作業体験を提供。
モバイル利用も可能なメインPCにも活用可能なモデルをお探しの方にお勧めのモデルです。
Lenovo ThinkPad X9 14 Glacier White
価格:224,950円~(税込)、送料無料 <1/5(月)時点>
 ̄ ̄ ̄ ̄ ̄ ̄ ̄ ̄ ̄ ̄ ̄ ̄ ̄ ̄ ̄ ̄ ̄ ̄ ̄ ̄ ̄ ̄ ̄ ̄ ̄ ̄ ̄ ̄ ̄
今ならWEBクーポン適用で214,720円~(税込)、送料無料
この商品の詳細はこちらから確認できます。














































































