今回Legion Pro 7i Gen10をLenovo様のご厚意でレビューする機会を頂きましたので外見・パフォーマンス・使い勝手・付属ソフトなどについて管理人視点でレビューをしていきたいと思います。
※構成・価格などはレビュー時点の内容となりますのでご了承ください。

最初に結論を書いておきますとLenovo Legion Pro 7i Gen 10(16型 Intel)は、最新Intel Core HXとNVIDIA GeForce RTX 40シリーズGPUを搭載し、AI最適化で高性能を発揮。16型WQXGA/240Hzディスプレイと冷却システムにより、ゲーミングからクリエイティブ作業まで快適にこなせるハイエンドノートPCです。
まずはLegion Pro 7i Gen10の特徴から
まずはLegion Pro 7i Gen10は、以下の様なポイントを有したノートPCです。
-
・最新世代のIntel CoreプロセッサーとNVIDIA GeForce RTX 40シリーズGPUを搭載
AI最適化による高いゲーミング性能とクリエイティブ作業への対応力を実現。
-
・16インチの高解像度ディスプレイ(最大WQXGA、240Hzリフレッシュレート対応)
滑らかで迫力ある映像体験を提供。
-
・Legion ColdFront 5.0冷却システム
長時間の高負荷作業でも安定したパフォーマンスを維持可能。
Legion Pro 7i Gen10の選択できる主な項目は以下のようになっています。
| CPU | インテル® Core™ Ultra 9 プロセッサー 275HX |
|---|---|
| OS |
Windows 11 Home 64bit Windows 11 Pro 64bit |
| メモリ |
32 GB DDR5-6400MT/s (CSODIMM) – (2 x 16 GB) 64 GB DDR5-6400MT/s (CSODIMM) – (2 x 32 GB) |
| ストレージ | 1ST:1 TB SSD M.2 2242 PCIe-NVMe Gen4 TLC 1TB SSD M.2 2280 PCIe-NVMe Gen5 Performance TLC 2nd:なし 1TB SSD M.2 2242 PCIe-NVMe Gen4 TLC |
| ディスプレイ | 16型 WQXGA OLED(有機EL) (2560 x 1600) 光沢あり,HDR1000 True Black, 100%DCI-P3, 500 nit, 240Hz, ブルーライト軽減パネル |
| グラフィック | NVIDIA® GeForce RTX™ 5070 Ti Laptop GPU 12GB GDDR7 NVIDIA® GeForce RTX™ 5080 Laptop GPU 16GB GDDR7 NVIDIA® GeForce RTX™ 5090 Laptop GPU 24GB GDDR7 |
※モデルにより選択できる構成が決まります。
Legion Pro 7i Gen10のお勧めの使い方
Legion Pro 7i Gen10は、高性能なモバイルノートPCとして、さまざまな用途に適しています。特におすすめの使い方をいくつか紹介します:
Legion Pro 7i Gen10
- ✔ハイエンドゲーミング環境として活用
最新のIntel Core HXプロセッサーとNVIDIA GeForce RTX 40シリーズGPUを搭載し、さらに最大240Hz対応の16インチWQXGAディスプレイを備えているため、eスポーツや最新3Dゲームを高画質・高フレームレートで楽しむのに最適です。 - ✔クリエイティブワークや映像制作に利用
高性能GPUと大容量メモリ、AI最適化機能により、動画編集、3Dレンダリング、写真加工などのクリエイティブ作業を効率的にこなせます。特に高解像度ディスプレイは色再現性が高く、制作環境としても優秀です。 - ✔長時間の高負荷作業を安定して行うワークステーション代わりに
Legion ColdFront 5.0冷却システムにより、CPU・GPUの発熱を効率的に抑制。研究開発やシミュレーション、データ解析などの負荷が大きい作業を安定して実行できるため、ゲーミング用途に限らずプロフェッショナルな業務にも活用できます。
Legion Pro 7i Gen10レビュー機材の基本スペック
今回レビューを行うLegion Pro 7i Gen10のモデルは以下のようなスペックになっています。
Lenovo Legion Pro 7i Gen10
価格:351,252円~(税込)、送料無料 <11/5(水)時点>
 ̄ ̄ ̄ ̄ ̄ ̄ ̄ ̄ ̄ ̄ ̄ ̄ ̄ ̄ ̄ ̄ ̄ ̄ ̄ ̄ ̄ ̄ ̄ ̄ ̄ ̄ ̄ ̄ ̄
この商品の詳細はこちらから確認できます。
Legion Pro 7i Gen10外観チェック
Legion Pro 7i Gen10の外観チェックです。
本体カラー
カラーは落ち着いたEclipse Blackですね。
中央に「Legion」のロゴマークがあります。
液晶画面
画面の解像度は「16型 WQXGA OLED(有機EL) (2560 x 1600) 光沢あり, HDR1000 True Black, 100%DCI-P3, 500 nit, 240Hz」は綺麗ですよね。
<<正面>>
「16型 WQXGA OLED(有機EL) (2560 x 1600) 光沢あり, HDR1000 True Black, 100%DCI-P3, 500 nit, 240Hz」なので綺麗で詳細な画像が楽しめる仕上がりの液晶となっています。
視野は広い印象ですね。
<<斜めから>>
<<さらに斜めから>>
この角度でも綺麗に見えていますね。
Spyder Elite(カラーセンサー)による色域測定結果
Legion Pro 7i Gen10はsRGBで100%、adobeRGBで90%、P3 100%と通常のノートパソコンがsRGBで70%位なのでかなり良い数字となっています。
色域を重視される写真や動画編集などの用途でも活躍出来そうですよね。
本体の外観
<<Legion Pro 7i Gen10正面>>
Legion Pro 7i Gen10はThunderbolt™ 4が搭載されているので最新のアクセサリも活用可能です。
通常のUSBも用意されているので手持ちのマウスなどを利用する際にも便利だと思います。
<<右側面>>
①マイクロホン/ヘッドホン・コンボ・ジャック
②USB 3.2 Gen 1
③USB 3.2 Gen 1
④電子式プライバシーシャッター
⑤有線LAN(RJ45)
<<左側面>>
①電源コネクタ
②HDMI
③USB Type-C
④Thunderbolt™ 4
⑤USB 3.2 Gen 2
<<背面>>
<<上から>>
16型ですのでセミB5サイズノートよりは大きいですね。
<<裏面>>
<<高さ>>
高さは21.9mm-26.6mmとなっていますので本より高いですかね。
<<液晶 光の反射の確認>>
光の反射が強いと外出先で利用する際に光の反射が気になって画面が見辛いなど起こる可能性もあるのでモバイル利用を想定されている方は要チェックです。
本モデルは液晶の反射は気にならないと思います。
・電源を入れていないとき
・電源を入れているとき
キーボード&タッチパッド
キーボードは「RGBバックライト付、ブラック – 日本語」となっていて違和感のない配置なので使いやすいと思います。
Legion TrueStrike キーボードなので、eスポーツ仕様の設計で、正確な入力と瞬時の応答を実現しています。
RGB バックライト(Lenovo Spectrum対応)、専用キー、Mylar タッチパッドで、思考と動きがシームレスに。
Legion Space との連携で、ゲームへの没入と操作の自由度がさらに進化しています。
・全体
・右側
・左側
キーボードアップ
キータッチもなかなか良いですね。
タッチパッドは大きめで使いやすい印象ですね。
画面の角度
Legion Pro 7i Gen10はこの位まで傾けることが可能です。
WEBカメラ
本モデルには「500万画素カメラ、マイク」が搭載されています。
電子式プライバシーシャッター機能が搭載されていますのでセキュリティ的にも安心ですね。
昨今WEB会議などを利用する機会が多い方も居られると思いますが、500万画素あれば綺麗な画像で参加できるのでは無いかと思います。
AC電源
電源はコンパクトな400Wとしては比較的コンパクトな物が採用されています。
Legion Pro 7i Gen10 質量
本体は約2578gでした、ホームページ上の数値は約2.72kg~なので少し重めですかね。
AC電源は1240gとなっています。
本体+AC電源では3818gとなっています。
この軽さならLANパーティへの参加の際にも便利だと思います。
Legion Pro 7i Gen10 外観チェックのまとめ
Legion Pro 7i Gen10は液晶に「16型 WQXGA OLED(有機EL) (2560×1600) , HDR1000 True Black, 100%DCI-P3, 500 nit, 240Hz」が搭載されている綺麗で詳細な画像を楽しめるゲーミングノートPCです。
質量も16型液晶搭載のゲーミングノートPCとしては比較的軽量だと思います。
液晶の色域に関しては高めの数字なので色が重要な写真編集やイラスト作成などの用途でも活躍出来そうですね。
本体の落ち着いたEclipse Blackなので安心して使えると思います。
Lenovo Legion Pro 7i Gen10
価格:351,252円~(税込)、送料無料 <11/5(水)時点>
 ̄ ̄ ̄ ̄ ̄ ̄ ̄ ̄ ̄ ̄ ̄ ̄ ̄ ̄ ̄ ̄ ̄ ̄ ̄ ̄ ̄ ̄ ̄ ̄ ̄ ̄ ̄ ̄ ̄
この商品の詳細はこちらから確認できます。
Legion Pro 7i Gen10 パフォーマンスチェック
Legion Pro 7i Gen10 基本スペック
メモリ:32 GB DDR5-6400MT/s (CSODIMM) – (2 x 16 GB)
ストレージ:1TB SSD M.2 2242 PCIe-NVMe Gen4 TLC
グラフィックス:NVIDIA® GeForce RTX™ 5080 Laptop GPU 16GB GDDR7
Legion Pro 7i Gen10 パフォーマンスチェック
CPU:インテル® Core™ Ultra 9 プロセッサー 275HX、メモリ:32 GB DDR5-6400MT/s 、ストレージ:1TB SSD M.2 2242 PCIe-NVMe Gen4 TLC、グラフィック:NVIDIA® GeForce RTX™ 5080 Laptop GPU 16GB GDDR7となっています。
当サイトで行った実機レビューの結果に基づくPCの選び方情報です。(ベンチマークスコア有り)
⇒当サイト 実機レビュー結果からみた PCの選びかた
※インテル® Core™ Ultra 9 プロセッサー 275HX
| インテル® Core™ Ultra 9 プロセッサー 275HX | |
|---|---|
| コア/スレッド数 | 24/24 |
| ターボ・ブースト利用時の最大周波数 | 最大5.4 GHz |
| キャッシュ | 36 MB Intel® Smart Cache |
| プロセッサーのベースパワー | 55 W |
| 内蔵GPU | Intel® Graphics |
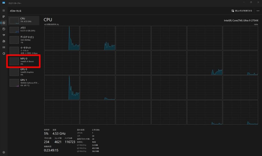
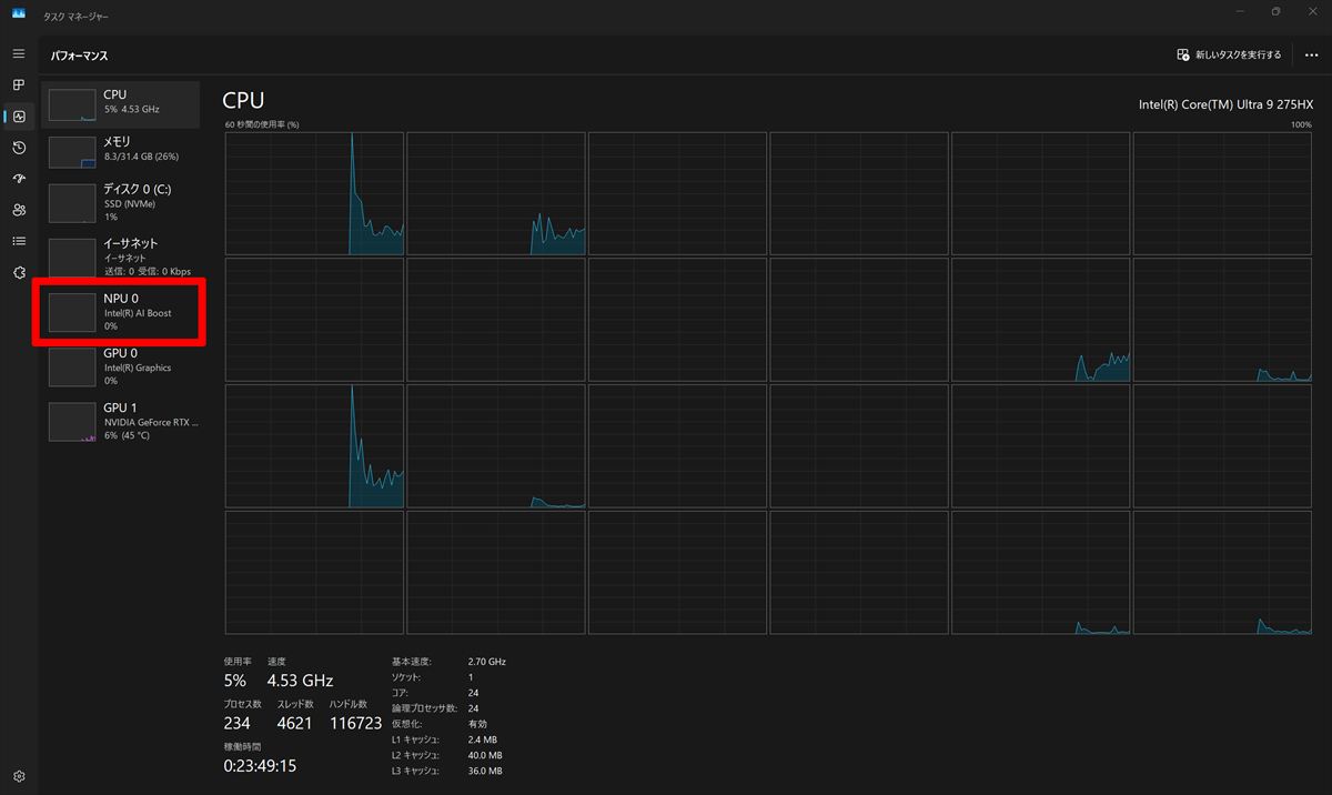
スレッド数は24なのでタスクマネージャーではこのように表示されます。
NPU搭載なのでAI処理にも期待が出来ますね。
performance Test10 による測定結果
15807点と凄く良いスコアだと思います。
CINEBENCHによる測定結果
・CINEBENCH R23
ゲーム関連ベンチマーク
ゲーム関連のベンチマークです。
結果としては余り重くないゲームであれば遊ぶことが出来そうだと思います。
ファイナルファンタジー XIV: 黄金の遺産
1920×1080 高品質ノートPC:28273(非常に快適)
1920×1080 高品質ノートPC: 29074(非常に快適)
ファイナルファンタジー XV
重めのゲームですが設定を快適に遊ぶ事がは出来そうですね。
1920×1080 高品質: 19755(非常に快適)
1920×1080 標準品質: 23204(非常に快適)
3DMARK
こちらもまずまずのスコアになっています。
Night Raidによる測定結果
Fire Strikeによる測定結果
Fire Strike Extremeによる測定結果
TIME SPYによる測定結果
CPU PROFILEによる測定結果
Storage Benchmarkによる測定結果
Steel Nomad による測定結果
Speed Wayによる測定結果
PCmark 10による測定結果
PCmark 10 Advanced Editionによる測定結果
写真&イラスト関連パフォーマンス
RAWデータ現像パフォーマンス
Adobe Lightroom Classic CC で100枚一括現像を行ってみました。
※RAWデータはCanon R6(フルサイズ)で撮影
結果は0分15秒で現像は終了しました。
これはノートパソコンとしては早い印象ですね。
Photoshop CCでのパフォーマンス
上記RAWデータをもとに写真編集を行ってみましたが普通に操作出来ました。
ストレージ情報
容量的には1TBで空き容量は約873GBとなっていますので余裕がある印象ですね。
搭載されているのはSAMSUNG製のSSD (PCIe NVMe/M.2)のようです。
※今後変更になる場合もあると思います。
最近は外付けでも高速なSSDが販売されているので、もし足りなくなった場合はそちらで対応をするという方法もあるかと思います。
例:管理人が常用している、SanDiskのポータブルSSD
Crystal Diskmarkによる測定です。
通常のHDDが100MB/s位なのでだいたい69倍以上早い結果になっています。
やはり「PCIe NVMe/M.2」規格は爆速ですね。
CPU Zの情報
再起動テストによるパフォーマンス測定
10回測定を行いました。
このテストは毎回多少前後するので参考程度でご覧ください。
ほぼ2分前後の時間となっています。
これは若干時間が掛っている数字だと思います。
1回目:02:12秒
2回目:02:10秒
3回目:01:30秒
4回目:01:58秒
5回目:02:18秒
6回目:01:30秒
7回目:01:47秒
8回目:02:15秒
9回目:01:30秒
10回目:01:47秒
静音性および温度チェック
測定を行った機器は
・騒音:「サンコー 小型デジタル騒音計 RAMA11O08」
・温度:「シンワ測定 放射温度計 B レーザーポイント機能付き 73010 」
を使用しました。
測定は以下の4段階で行っています。
・アイドリング時
・動画再生時(Youtubeの動画を30分間連続再生)
・動画エンコード時(Power Director 365でH.264出力)
・ベンチマーク時(ファイナルファンタジーxiv 黄金の遺産を30分間ループ実行)
静音性チェック
騒音計測器で計測したところ最大53.6dbでした。
騒音の目安としては「静かな事務所」レベルの静かさで実際に使っていると少し音がしていました。。
| 状態 | 騒音量(db) |
|---|---|
| アイドリング | 35.3 |
| 動画再生時 | 36.4 |
| 動画エンコード | 44.6 |
| ベンチマーク | 53.6 |
表面温度のチェック
測定機器:「シンワ測定 放射温度計 B レーザーポイント機能付き 73010 」
最高温度は動画エンコード時で51.2度になっていました。
温度は暖かい印象ですね。
※気温の高い夏場は温度はさらに上がるものと思います。
・アイドリング時
・動画再生時(Youtubeの動画を30分間連続再生)
・動画エンコード時(Power Director 365でH.264出力)
・ベンチマーク時(ファイナルファンタジーxiv 黄金の遺産を30分間ループ実行)
HWMonitorによる内部温度チェック
最高温度は105.0度となっています。
温度はノートPCとしては温度は少し高いレベルのイメージですね。
もし温度高い状態が長く続いた場合パフォーマンスの低下も予想されます。
バッテリーの情報
消費電力のチェック
消費電力の測定を行ってみました。
消費電力は最大で101Wattとなっていました。
消費電力はメリハリが有る印象ですね。
| 状態 | 消費電力(W) |
|---|---|
| アイドリング | 50 |
| 動画再生時 | 69 |
| 動画エンコード | 198 |
| ベンチマーク | 263 |
バッテリー充電
バッテリー残量、ほぼゼロの状態から充電のテストを行いました。
充電は213wで行われていました。
30分後のバッテリー残量は約79%となっていました。
充電速度は早めのレベルの印象ですね。
バッテリー駆動時間
バッテリー駆動時間はホームページ上は記載が見つかりませんでした。
オーディオ
AIが音を操る、360度の没入体験
Nahimic by SteelSeries は、AIテクノロジーを活用して4つのスピーカーから立体的な3Dオーディオを生成。
スマートプロファイルが自動でサウンドを最適化し、常にその瞬間に最適な音でゲームの世界に引き込みます。
勿論管理人の個人的な感想ですが良い音だという印象でした。
Legion Pro 7i Gen10付属ソフトチェック
付属しているソフトは
・Lenovo Vantage
・Lenovo Now
などが用意されています。
ネットワーク
本モデルネットワークは
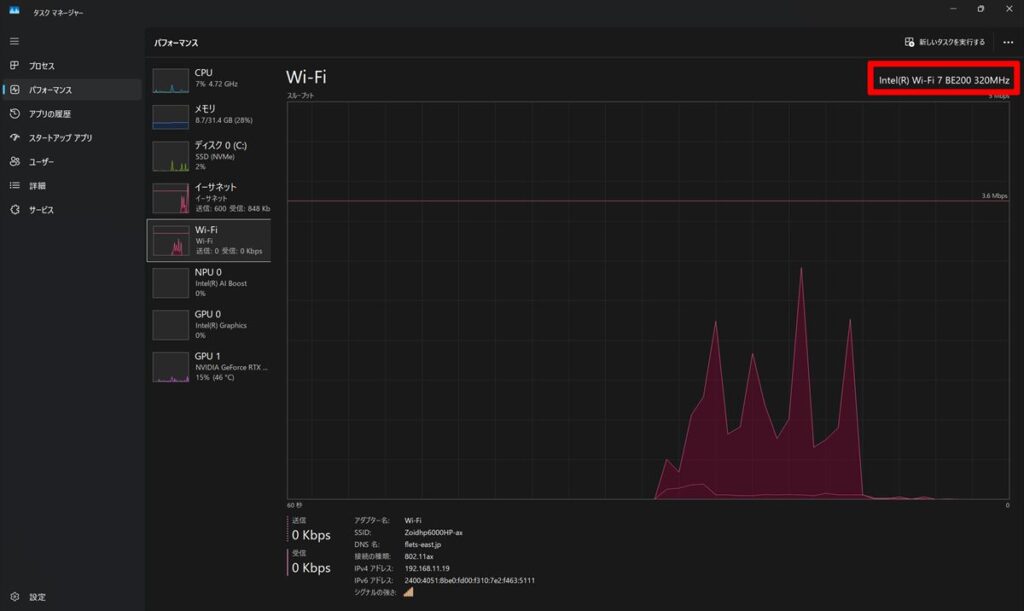
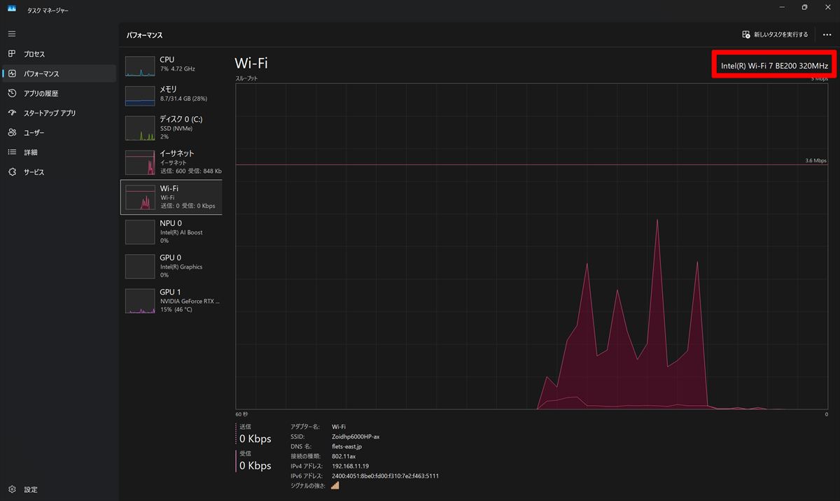
・有線LAN2.5G(Intel(R) Ethernet Controller 1226-V)
・Intel(R) Wi-Fi 7 BE200 320MHz
・Bluetooth@
が搭載されています。
Wi-Fi 7と最新の規格となっています。
具体的にはWi-Fi 7は、最大46Gbpsの高速通信、低遅延、多くのデバイスとの同時接続、最大320MHzの広い帯域幅、そしてMLO対応が特徴です。これにより、4K動画のストリーミングやVR、XRなどのリッチコンテンツの利用に最適です。また、WPA3を採用しており、高いセキュリティも提供します。
セキュリティ
- カメラ プライバシーシャッター
などが用意されています。
保証関連
Legion Pro 7i Gen10は標準で「Legion Ultimate Support(レギオン・アルティメットサポート)」が用意されています。
オプションとして
- 2年間のLegion Ultimate Support(レギオン・アルティメットサポート)
- 3年間のプLegion Ultimate Support(レギオン・アルティメットサポート)
- 4年間のプLegion Ultimate Support(レギオン・アルティメットサポート)
- アクシデント・ダメージ・プロテクション
など他にもサービスが用意されています。
詳しくは購入画面でご確認いただけます。
| Lenovo Legion Pro 7i Gen 10(16型 Intel)(2025年11月1日) | |
| 型番 | Legion Pro 7i Gen10 |
| CPU | インテル® Core™ Ultra 9 プロセッサー 275HX |
| OS | Windows 11 Home 64bit |
| ディスプレイ | 16型 WQXGA OLED(有機ELディスプレイ) (2560 x 1600) 光沢あり, マルチタッチ非対応, HDR1000 True Black, 100%DCI-P3, 500 nit, 240Hz, ブルーライト軽減パネル |
| タッチパネル | なし |
| グラフィックス | NVIDIA® GeForce RTX™ 5080 Laptop GPU 16GB GDDR7 |
| メモリー | 32 GB DDR5-6400MT/s (CSODIMM) – (2 x 16 GB) |
| ストレージ | 1TB SSD M.2 2242 PCIe-NVMe Gen4 TLC |
| ネットワーク | Intel(R) Wi-Fi 7 BE200 320MHz+有線LAN2.5G(Intel(R) Ethernet Controller 1226-V)+Bluetooth@ |
| 光学ドライブ | 未搭載 |
| Webカメラ | 500万画素カメラ、マイク |
| 拡張インターフェイス | USB Type-C Thunderbolt™ 4 USB 3.2 Gen 1 x 2 USB 3.2 Gen 2 有線LAN(RJ45) HDMI マイクロホン/ヘッドホン・コンボ・ジャック |
| バッテリー駆動時間 | 未公開 |
| 本体サイズ(mm) | 364mm x 275.9mm x 21.9mm-26.6mm |
| 本体質量 | 未搭載 |
| 認証(Windows Hello) | 1 年間 引き取り修理 |
| 保証 | 1 年間 引き取り修理 |
| オフィスソフト | オプション |
| 主な付属品 | AC電源など |
| 販売価格 | 428,857円(税込)、送料無料 |
Legion Pro 7i Gen10のレビューまとめ
Legion Pro 7i Gen10のお勧めポイント
- 最新世代のIntel Core HXプロセッサーとNVIDIA GeForce RTX 40シリーズGPUを搭載し、AI最適化による高いゲーミング性能とクリエイティブ作業への対応力を発揮。
- 16インチ WQXGAディスプレイ(最大240Hzリフレッシュレート対応)により、eスポーツレベルの滑らかさと高精細な映像体験を実現。
- Legion ColdFront 5.0冷却システムを採用し、長時間の高負荷作業でも安定したパフォーマンスを維持可能。
Legion Pro 7i Gen10の気になる点
最新世代のCPU・GPU、AI最適化機能、WQXGA/240Hzディスプレイなどを搭載しているため、ゲーミングノートPCの中でもハイエンド価格帯に位置し、気軽に手を出しにくい点があります。
管理人の総評
Lenovo Legion Pro 7i Gen 10(16型 Intel)は、最新Intel Core HXとRTX 40シリーズGPUを搭載し、AI最適化で高性能を発揮。16型WQXGA/240Hzディスプレイと冷却システムで、ゲーミングもクリエイティブ作業も快適にこなせる点が魅力です。
パフォーマンスの高いゲーミング ノートPCをお探しの方にお勧めのモデルです。
Lenovo Legion Pro 7i Gen10
価格:351,252円~(税込)、送料無料 <11/5(水)時点>
 ̄ ̄ ̄ ̄ ̄ ̄ ̄ ̄ ̄ ̄ ̄ ̄ ̄ ̄ ̄ ̄ ̄ ̄ ̄ ̄ ̄ ̄ ̄ ̄ ̄ ̄ ̄ ̄ ̄
この商品の詳細はこちらから確認できます。













































































